Jump to content

Raidable Bases 3.1.3

$40.00 $30.00
   (73 reviews)

1 Screenshot

  • 759.1k
  • 47k
  • 518.43 kB
  • Update details
    v3.1.3
    Released
    Download size518.43 kB
    Total versions71
    Time between versions 1 day
    Typical update pace About every 23 days
    Freshness 38 days ago

This area is for discussion and questions. Please use the support area for reporting issues or getting help.

Recommended Comments



Grumpy Old Man

Posted

question, is there something that change in the time to raid ? i got some players that say the base despawn wile they where still inside raiding and did not even get to all the loot . the timer use to be at 45 minutes always. and goin down is you leave the dome. 

did something change and i did not see?

 

Thank you  

Dead Nasty

Posted

17 hours ago, nivex said:

@Dead Nasty

hi, that is probably an issue with oldID. you can edit the copypaste file and change each one to some unique number

"oldID"

so from where it says oldid 1 oldid 2 etc change them to something different?

ty for the assistance

nivex

Posted

@Grumpy_old_man

hi, it didn't change. something might be killing the game object associated with that event. another plugin most likely. I don't think the game would do that. otherwise, it should not be possible to despawn on its own like that as it uses a date time for it

@Dead Nasty

hi, yes. "oldID" is the key, and "1" is the value to the right of it in its own quotes. change that

"oldID": "1",

could just be 111 or something unique

  • Like 1
  • Love 1
nivex

Posted (edited)

👀

image.png.3ddf2cbce31776a30e4703b9d923c2d3.png

Edited by nivex
  • Like 1
Dead Nasty

Posted

On 1/17/2025 at 1:14 AM, nivex said:

👀

Nice, been waiting a very long to add underwater raids. Can't wait 

  • Like 1
laodu

Posted

On 1/17/2025 at 1:14 AM, nivex said:

👀

I am very excited about the update of the beta version and really look forward to it soon.

  • Like 1
laodu

Posted

01/17 21:10:30 | [Dangerous Treasures] E17: 12 Gauge Buckshot (9), HV Pistol Ammo (15), Explosive 5.56 Rifle Ammo (41), Custom SMG (1), Charcoal (2910), High Quality Metal (141), M92 Pistol (1), Incendiary Pistol Bullet (21), Thompson (1), HV 5.56 Rifle Ammo (42), Metal Pipe (16), Bolt Action Rifle (1), Metal Ore (8342), Assault Rifle (1), MP5A4 (1), Pistol Bullet (19), Coffee Can Helmet (1)

01/17 21:10:31 | Exception thrown when sending notification: System.Threading.Tasks.TaskCanceledException: A task was canceled.
at System.Net.Http.MonoWebRequestHandler.SendAsync (System.Net.Http.HttpRequestMessage request, System.Threading.CancellationToken cancellationToken) [0x00589] in <47ef39777a954e11aa742f58c0c8c611>:0
at System.Net.Http.HttpClient.SendAsyncWorker (System.Net.Http.HttpRequestMessage request, System.Net.Http.HttpCompletionOption completionOption, System.Threading.CancellationToken cancellationToken) [0x000e8] in <47ef39777a954e11aa742f58c0c8c611>:0
at CompanionServer.NotificationList.SendNotificationBatchImpl (System.Collections.Generic.IEnumerable`1[T] steamIds, CompanionServer.NotificationChannel channel, System.String title, System.String body, System.Collections.Generic.Dictionary`2[TKey,TValue] data) [0x0011f] in <578ce32518bb4945beb4120ca3434e21>:0

01/17 21:10:33 | [RaidableBases] Oxide has paid for the Nightmare base (Sky-NightMare1) at (-1724.85, 100.00, -87.78) in B14!

01/17 21:10:35 | You've successfully pasted the structure

nivex

Posted

@laodu

that looks like a Rust+ issue since it says CompanionServer

 

laodu

Posted

When will the latest version be updated? Have you confirmed the date?

nivex

Posted

@laodu

hi, likely the 6th. it requires a lot of testing across multiple servers to work out any potential issues before release.

 

laodu

Posted

18 minutes ago, nivex said:

@laodu

hi, likely the 6th. it requires a lot of testing across multiple servers to work out any potential issues before release.

 

I am running a large PVE server, and if you need help with testing, I am more than happy to assist.

nivex

Posted

@laodu

sure, I will keep you in mind

  • Love 1
nivex

Posted (edited)

Coming in 3.0.0:

Upon popular request -- Dynamic support for adding your own custom difficulties with an easy to use command!

I see this question often "Nightmare is difficult enough to create. Why would I want to create some abomination that's more difficult and is even more time consuming than a Nightmare base?"

And I reply, "Because the players crave a challenge. But, how about something else entirely?"

Be creative.

Underwater Bases

  • Use Water Settings in profiles, and set Chance For Underwater Bases To Spawn to 100
  • Ignore Land Level On Seabed should be false when using bases with foundations
  • Ignore Land Level On Seabed should be true when using bases with no foundations (built out of floors and walls like submarines)

Water Bases

  • Use Water Settings in config, and set Chance For Underwater Bases To Spawn to 100
  • Set Spawn On The Surface Of Water to true
  • Ignore Land Level On Seabed should be true

Sky Bases

  • Set Force All Bases To Spawn At Height Level (0 = Water) to 400 and all bases will spawn 400 meters up, or
  • Alternatively, set Height Adjustment Applied To This Paste to 200 and all bases will spawn 200 meters off of the ground
  • Set Foundations Immune To Damage When Forced Height Is Applied if desired
  • Alternatively, set Foundations Immune To Damage if desired
  • If using NPC they should be configured to spawn inside of the base if at all

Underworld Bases

  • Create your own prefab in RustEdit to use as a platform
  • Add prefabs to this platform to be used as teleport positions
  • Add said teleport prefabs to Map Prefabs For Buyable Teleport (this setting is for map prefabs added in RustEdit only)
  • Use Spawns Database to create a spawn position for the base itself, and add this to Spawns Database File in the profile

Floating Islands

  • TBA

image.png.21bbb921d32414c24bd22f29f65f26d8.png

Edited by nivex
  • Love 2
norikazu

Posted

The processing load is heavy when a large raidable base is destroyed.
Is there a setting to divide the entity kills into multiple batches?

2025-01-21_00h33_00.png

nivex

Posted

@norikazu

Amount Of Entities To Despawn Per Batch

hi, this is in the profiles.

  • Like 1
norikazu

Posted

@nivex
Thank you. It seems that the despawn process could be improved through configuration.
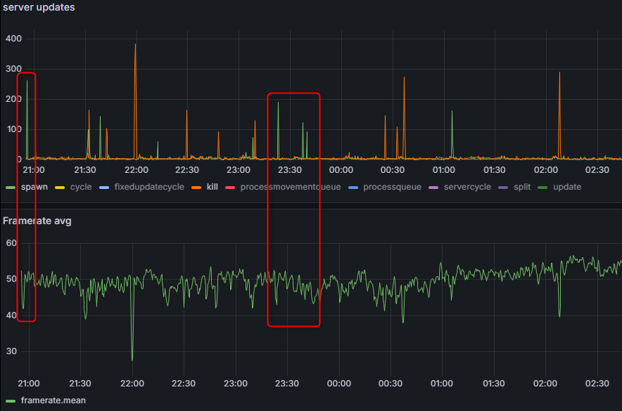
However, the spawn process is also a bit heavy, but since the "Amount Of Entities To Spawn Per Batch" is already set to 1, it seems there is no further way to reduce the load.
The image shows the frame rate drop when a Nightmare Raidable Base is purchased.
2025-01-21_02h58_27.png.cb2e21ed645cfc35f0a80cd08e38cf92.png

Grumpy Old Man

Posted

5 hours ago, nivex said:

@norikazu

Amount Of Entities To Despawn Per Batch

hi, this is in the profiles.

i am not the one who ask,  but thank you. my despawn was at 10. and yes everytime one despawn server was stressing. 

that would help alot,  thank you. 

P.S. thank you also to always answer even if sometimes we ask question that seem normal for you. it help. 

 

Love your plugin,  great job

thanks

  • Love 2
nivex

Posted

@norikazu

Quote

"Amount of entities to paste per batch. Use to tweak performance impact of pasting": 1,

that's copypaste plugin. this is what happens when spawning or despawning thousands of entities. modifying these settings and using bases with fewer entities will help some.

 

  • Like 1
Hawkhill

Posted

Hi!
Ive got some reports from some of the players on my server that the ui that shows remaining loot and such doesent show up all the time.
I havent experienced it myself, but one of the players on my server experienced it in 2 nightmare bases in a row.

nivex

Posted (edited)

@Hawkhill

hi, I don't know how this could happen. you are using 2.9.9 ?

I would need exact steps from your players in order to reproduce it. 

it's more likely that they moved it off screen and can't see it. type can type /rb resetui status

Edited by nivex
Hawkhill

Posted

Hi! Thanx for a quick answer.
Im using version 2.9.9 yes.....
For what ive heard, it happends just randomly......  Some raids its working fine, others not......
So far there is 3 players that have reported this issue.
Ive raided 20-30 nightmare bases last wipe without any issues with this and have never experienced it.....

But ill try to replicate it and make them use the command to reset the UI to see whats happening.
They are logged off for today..... we will see tomorrow.

 

  • Love 1
nivex

Posted

@Hawkhill

this is good information! thanks, we will see what they have to say then.

Hawkhill

Posted

Going to make them start a stream on discord so i can watch them enter the raid bubble and see whats going on......
We will get more information after some testing tomorrow.

  • Like 1
Dead Nasty

Posted

would it be possible to add tc's in this?

"Destroy Boxes Clipped Too Far Into Terrain": true,
      "Destroy Turrets Clipped Too Far Into Terrain": true

sometimes bases are clipped and tc breaks with loot lying underground just a hare. 

nivex

Posted (edited)

@Dead Nasty

hi, TC is included in the boxes option. that's why it breaks. ill make the loot spawn on the ground instead.

there is an issue with rocky cliffsides but that is fixed in next update

otherwise, anything spawned on normal terrain should have its height increased so it can't clip

    {
      "Option": "height",
      "Value": "1.0"
    }

 

Edited by nivex

Create an account or sign in to comment

You need to be a member in order to leave a comment

Create an account

Sign up for a new account in our community. It's easy!

Register a new account

Sign in

Already have an account? Sign in here.

Sign In Now
  • Like 25
  • Sad 2
  • Love 49

User Feedback

2.3m

Downloads

Total number of downloads.

10.6k

Customers

Total customers served.

153.5k

Files Sold

Total number of files sold.

3.3m

Payments Processed

Total payments processed.

×
×
  • Create New...

Important Information

We have placed cookies on your device to help make this website better. You can adjust your cookie settings, otherwise we'll assume you're okay to continue.