About StarGuard
StarGuard PlatformThe RCON dashboard built for Rust server admins Manage your servers from anywhere. Console, players, bans, reports, automated rules, analytics, one place, persistent across wipes. |
||||||||||||||||||
Explore the DashboardJust a preview, countless other features integrated and planned.
Console Full RCON access from your browser
Players Live player list with deep profiles
Reports All F7 reports in one place
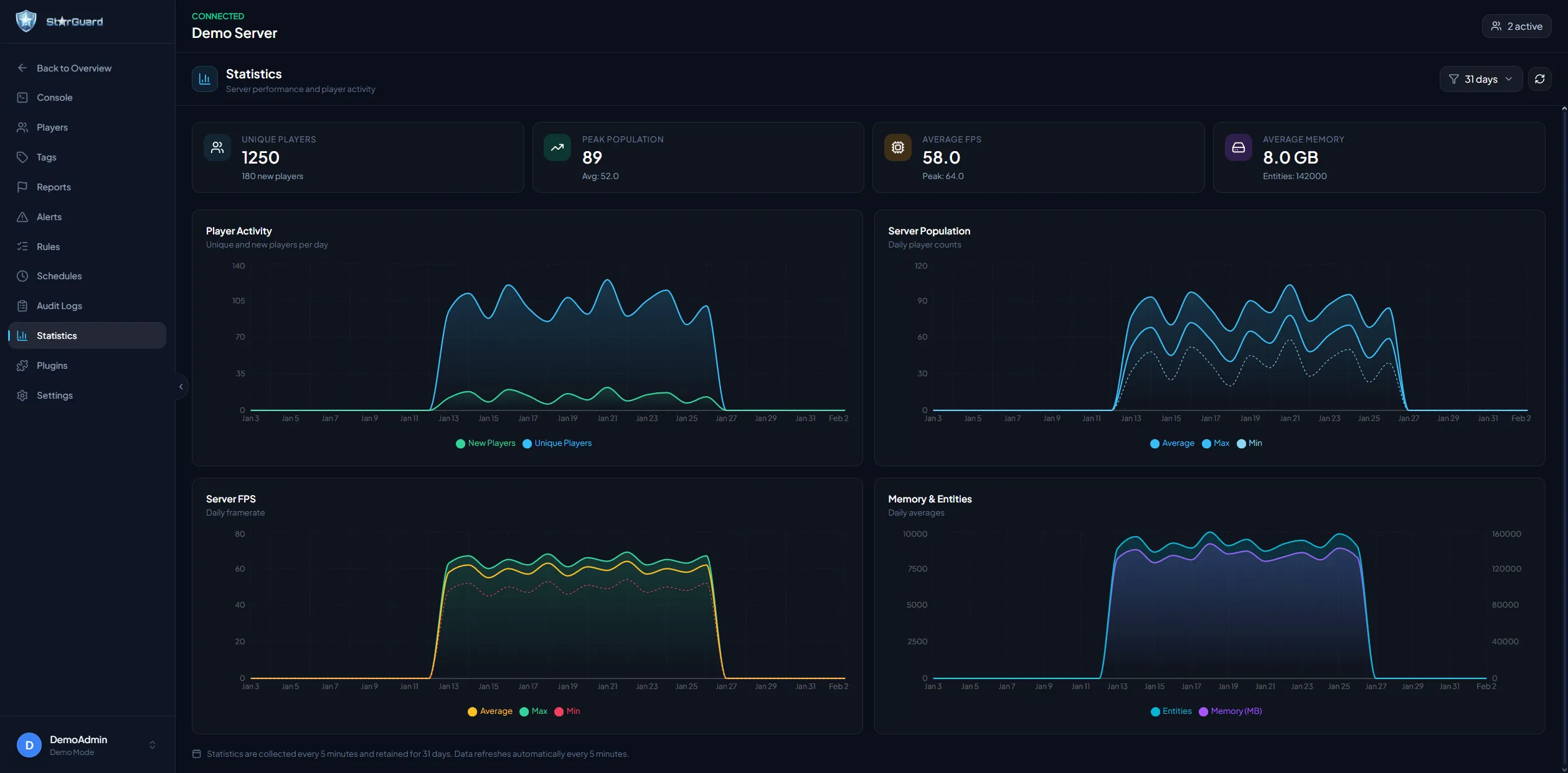
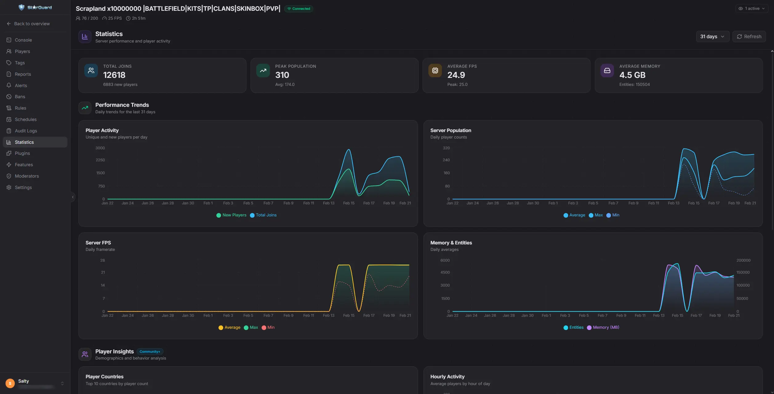
Statistics Live server KPIs and performance
Plugins Oxide and Carbon plugin management
|
||||||||||||||||||
Under the HoodBuilt for speed and moderation workflows, with real-time data, automation, and persistent history.
|
||||||||||||||||||
|
||||||||||||||||||
Developer API
StarGuard hooks into GetPlayerList(ConsoleSystem.Arg arg)
Replaces the default Response Fields
SteamID · OwnerSteamID · DisplayName · Ping · Address · EntityId · ConnectedSeconds · ViolationLevel · Health · NetworkId · S_TeamId
TryGetCommand(out ConsoleSystem.Command command)
Scans |
||||||||||||||||||

This is a subscription based service - If you have any other questions join our new discord: